| 鍋爐雙色水位計 |
| 產品型號:RB49X |
|
|
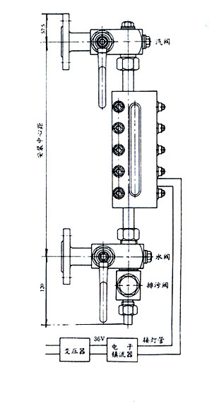
概述:
B49X型鍋爐雙色水位計是專用于各類承壓容器及工業蒸汽鍋爐和蒸汽機車鍋爐的水位顯示,有汽紅水綠來指示液位高度。 |
特點:
●直觀、可靠、觀察距離大,清晰。
●結構簡單合理,維修方便。
●使用不受水質影響,水氣界面分明。
●儀表上、下裝有排氣螺釘和排污閥,取樣和沖洗方便。 |
主要技術指標:
●測量范圍:300 350 440…(安裝中心距)
●可視高度:120 165 195
●工作壓力:1.6MMPa 2.5MPa 4.0MPa
●工作溫度:≤250℃
●連接法蘭標準:HGJ-46-91 DN25
●材質:碳鋼 不銹鋼 |
結構原理:
B49X型鍋爐雙色水位計是利用光在不同介質中呈現不同的折射率和反射特性,并借助于濾色片使液相呈綠色,氣相呈紅色的雙色顯示,氣液分界面極為清晰。 |
外形尺寸: |
 |
|
使用須知:
●水位計使用時,應先預熱20-30分鐘,待玻璃板有一定溫度后,方能打開兩端閥門進水或其他介質。
●在使用過程中要求經常排污,避免污蝕阻塞通道,出現假水位現象。
|